您好!歡迎來到我們的官方網站
提供優質産品,爲客戶創造價值
服務熱線
021-60510667
産品中心
Product center
無負壓穩流罐
    發布時間: 2018-09-30 11:27    
無負壓穩流罐
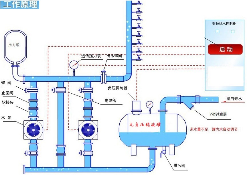
  我國城市供水條例規定了防止對周圍居民用水産生影響,不允許将水泵直接安裝在市政管網上。爲了解決供水設備既可串接在市政管網上又不産生負壓,而且不影響其它用戶的用水,在水泵進口與市政管網之間增設無負壓穩流罐,使得水泵與市政管網之間不産生負壓,還可以充分利用市政管網原有壓力。

  無負壓穩流罐頂部設置負壓抑制器,進水口與水泵的進水口連接,實現自罐式引水,由于負壓抑制器的作用,罐體内部在任何工作狀态下都保持正壓,避免了水泵直接抽取自來水管網的水,保護了水泵,避免了影響周邊用戶。自來水不斷進入罐體時,随着水位部斷升高,罐體内的空氣經負壓抑制器自動排出。當水位上升到一定水位時,負壓抑制器自

  動關閉,此時自來水仍部斷進入,罐體内部壓力逐漸增大,直至最終罐内的壓力等于自來水管網的壓力,市政管網的壓力直接疊加在水泵進水口,爲水泵所利用。當用戶用水增大或者自來水管網流量壓力變小時,罐體内部水位會逐漸下降,當水位下降到一定值時負壓抑制器自動打開,接通大氣,罐體内不産生負壓,水泵抽取罐體内的水輸送至管網。

  産品特點:

  1.設備投資省,占地面積小,不需要建造蓄水池或水箱不需要配置大型氣壓罐,大大節約了系統占地面積。

  2.衛生無污染,罐體采用不鏽鋼材質,潔淨的自來水在全密閉的管路中直接加壓入戶,無二次污染,讓用戶使用“放心水”。

  3.節能效果顯著,設備直接與自來水管串接,在自來水廠一次供水管網壓力的基礎上疊加所需的壓力,節能效果顯著。

  4.節約水資源,不用定期清洗,不浪費水資源和人力資源。節約維護費用。

  6.運行費用底,由于加壓泵的選型較小,而且可采用多泵關聯供水,在用水低峰直接利用城市依次供水壓力供水,設備不需啓泵,因此,設備運行過程中能耗非常底,降低了運行費用。

  7.供水量不足時不會停止供水,安裝簡便,設備到現場,隻需連接進出水管,施工周期短,按裝簡單。

  9管理維護簡便,用于設備有一條公共供水管路與用戶管網直接相通,在停電時加壓泵雖停止工作,但自來水廠一次供水壓力仍可維持供水。

  不鏽鋼無負壓穩流罐應用範圍

  1、新建住宅小區或樓宇等生活用水

  2、已建有水池、水箱的供水方式爲了根除水質污染的徹底改造

  3、工礦企業的生産、生活用水

  4、城鎮供水系統長距離供水中間加壓站,區域化供水管網加壓站,高位地域集中供水加壓站

序号

直徑*長度(mm

接口

材質

備注

1

400*1000

DN65

不鏽鋼304

304不鏽鋼;做工美觀,鏡面抛光,壁厚和接口可根據客戶要求定制;帶真空抑制器和缺水保護液位開關;帶加強筋更結實耐用

2

600*1300

DN80

不鏽鋼304

3

800*1500

DN80

不鏽鋼304

4

1000*1800

DN125

不鏽鋼304

5

1200*2000

DN125

不鏽鋼304